汽车空调系统工作原理(图解)了解这一篇就够了
的有关信息介绍如下:提到汽车空调,相信大多数人首先会想到汽车空调的制冷系统。炎炎夏日,身处阵阵凉风下,如此惬意。(画面自行脑补哦)
今天我们就来全面的给大家讲一下汽车空调。
汽车空调主要由制冷系统、暖风系统、通风和空气净化系统与控制系统等组成。
首先介绍给大家留下深刻印象的制冷系统。
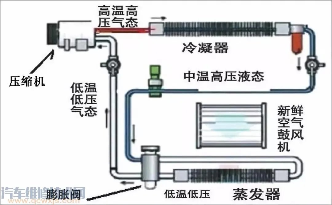
制冷系统
作用:降低车内的温度与湿度。
组成:由空调压缩机、冷凝器、储液干燥器、膨胀阀、蒸发器、空调管路以及制冷剂等组成。
分类:独立空调或非独立空调。

工作原理:
1.首先,压缩机将低压端的气态冷媒加压使之成为高压气态冷媒
【加压过程】
2.然后,经过冷凝器对加压后的气态冷媒通过散热风扇进行降温(降温过程)使之成为中温高压液体冷媒
【液化(放热)】
原创 HTTPS://www.qcwxjs.com/
3.再经管道流到储液干燥器对中温高压液态冷媒进行过滤,滤出其中的水分与杂质,顺带对中温高压液态冷媒进行节流,使之成为干净稳定的液态冷媒
【过滤节流】
4.中温高压液态冷媒再经管道流向膨胀阀,膨胀阀就想当于一个喷嘴,把中温高压液态冷媒喷成非常细小的雾珠(低温低压气态冷媒)(类似于汽车喷油嘴)喷入蒸发器
【汽化(吸热)】
汽化会带走周围的热量,也就是使蒸发器周围的温度非常低,然后再经鼓风机把蒸发器周围的冷空气吹入车内。

5.蒸发器内的低压气态冷媒又经低压管道吸入压缩机,进行一个个循环。
要是你认为汽车空调只有制冷,那就太小看它了,在寒冷的冬季,它也能提高车内温度,让车主有一个舒适的驾驶环境。
暖风系统

作用:提高车内的温度与进行玻璃除霜。
组成:暖风水箱或燃烧室、热交换器等。
分类:水暖式、气暖式、余热式或余热式废气水暖。
控制原理:
我们这里只说应用最广的水暖式暖风系统。它是在汽车原有的冷却系统中安装了一个暖风水箱,让其加入到循环过程中。通过控制系统的控制,让鼓风机吹过来的风经过暖风水箱,将热量带到车内,提高车内的温度。
有了制冷和暖风,当然还要让它们能根据车主的意愿进行冷暖切换及风向的调整。同时还要保证吹进来的空气无异味、无粉尘。这时就需要通风与空气净化系统的介入。
通风与空气净化系统

作用:根据车主的需要控制空调系统的工作,实现制冷、采暖和通风。
组成:由空气配送系统与空气净化系统组成。
空气配送

空气配送由鼓风机、风道与各风门组成。(如上图)
空气净化

空气净化系统的主要部件就是空调滤清器,另有的车还有静电除尘装置。
控制原理:空气净化这里就不多说了,主要给大家讲一下空气配送的工作方式 。
空气配送的工作,就是根据车主的意愿,电脑控制各风门的开启与开启角度,达到吹冷风还是吹热风,以及吹的位置的目的。
上面多次提到的控制系统,指的是空调系统的大脑(ECU),由它收集各信号以及发号施令。
控制系统

作用:控制空调制冷系统的开启与关闭,以及各部件间有序协调的工作。
组成:由空调控制面板、各传感器、控制器与执行器等组成。
分类:根据控制的程度不同,又分为手动空调、半自动空调与全自动空调。
控制原理:
空调ECU接收各传感器(温度、开度与压力等)的数据进行分析。根据车主对空调控制面板的操作(输入指令)来控制各执行器(压缩机、伺服电机等)的动作,达到不同的效果。半自动空调与自动空调,还能根据环境进行自我调节,达到自动控制的目的。
说了这么多,相信大家对空调也有了一定的认识。有些小伙伴甚至已经按耐不住的想说:“上面的理论知识我都懂,给我来点干货可好!”
莫急,请接着往下看!
冷媒(雪种)的加注

所需设备:
雪种表、雪种开瓶器、真空打压泵或雪种加注机等。
加注步骤:
1、确保车辆处于熄火状态;
2、打压检查确定无泄漏;
3、抽真空(20分钟左右)
PS:有些私自改装的真空泵视实际情况进行合理调配
4、连接瓶装雪种,排出管内空气(加注管,黄色),拧开高压阀门,加注一瓶雪种后拧紧高压阀门;
5、断开高压管路快速接头;(高压管路、红色)
6、确保人员安全的情况下着车;(部分修理工因疏忽导致管道与皮带轮接触,发生意外)
7、排出管内空气,拧开低压阀门,添加雪种至标准添加量。
PS:质量略差或不合格的雪种,可能加注到标准量后压力不达标,制冷效果不好。
8、断开低压管快速接头;
9、检查高低压气嘴阀有无泄漏。
注:
在加注冷媒时应确保冷媒油量的正常。冷媒油不足可能造成压缩机卡死,过量则会造成制冷不足。正常情况下冷媒油的损耗很少,可以两年更换一次。添加时一定要确保是同一牌号的冷媒油,否则可能会生成沉淀物,堵塞空调管路。油量的检查:启动车辆,打开空调,若在观察孔玻璃上出现条纹状油渍则说明过量。
空调检修口诀

低压高高压低,更换压缩机。
压力双高要排气,或者散热有问题。
表抖系统有水汽,抽空必须更彻底。
压力双低亏制冷剂,否则系统有堵闭。
空调系统的故障与检修
1、维修诊断方法
直观法:利用眼、耳、鼻等感知器官判断故障。
仪表法:使用各种诊断设备或仪表对空调系统进行检测维修。
经验法:凭借长久的维修经验进行诊断维修。
2、故障诊断及检修思路
2.1制冷不足

现象:空调出风口吹出来的风不够凉。
原因:
a.制冷剂不够
b.压缩机磨损功率低
c.散热器散热效果不好
d.散热风扇不转或转速慢
e.膨胀阀故障
f.空调皮带打滑
解决办法:
a.空调散热风扇是否转动正常
b.空调皮带是否打滑
c.接上雪种表,看压力(文末附口诀),然后根据压力情况维修故障。
2.2空调不制冷
现象:打开空调,完全无冷风吹出
原因:
a.制冷剂严重不够
b.压缩机损坏(包含电磁离合器故障)
c.蒸发器温控开关故障
d.室内外环境温度传感器故障
e.空调控制面板AC开关损坏
f.空调压力开关故障
g.空调控制模块故障
解决办法:
a.是否存在故障码,若有则先解决
b.空调压缩机是否有电
c.接上雪种表根据压力维修
2.3蒸发箱结冰

现象:行驶过程中,空调出风口突然无风吹出,但又能听见鼓风机工作的声音。
原因:蒸发箱外部结冰导致空气吹不过来所致
解决办法:
更换新的温控开关
2.4开制冷吹出来的却是暖风
现象:打开空调开关吹出来的却是暖风
原因:
a.操作不当,开了暖风
b.冷热风门切换电及或开关损坏
解决办法:
a.检查是否操作错误
b.检查冷热风切换电机及开关线路的好坏
2.5、出风口两侧温度不一致(自动空调)
现象:打开空调后发现,左右两侧温度明显不一致。
原因:
a.某侧温度风门电机故障
b.某侧温度传感器故障
解决办法:
读取空调系统传感器数据流,根据数据流进行维修。

2.6、出风口出风小
现象:鼓风机全开,出风口出来的风还是很小。
原因:
a.鼓风机故障(转动过慢)
b.空调滤清器堵塞
c.蒸发器外部脏污堵塞
d.拆装仪表台后空调管路安装不到位,导致漏风
解决办法:
a.检查空调滤清器是否脏污
b.检查蒸发箱是否脏污
c.是否存在拆装仪表台,安装不到位
2.7、开启空调后,噪声过大
现象:开启空调后,很大噪音
原因:
a.鼓风机磨损异响
b.空调压缩机磨损异响
c.压缩机皮带异响
解决办法:
根据声音来源进行维修更换
2.8、空调出风有异味

现象:空调吹出来的风有异味(如霉味)
原因:
a.空调管道潮湿发霉
b.蒸发器表面太脏
c.空调滤清器脏污
解决办法:
更换空调滤芯,清洗空调管道
2.9、开空调时,压缩机跳动频繁

现象:开启空调后,压缩机起动频繁
原因:
a.雪种过多
b.压力开关故障
c.管道压力异常
解决办法:
a.诊断有无故障码
b.接上雪种表,看压力,如过多则放掉部分雪种
2.10、鼓风机不工作
现象:打开风机开关,风机不工作,或某个档位以上不工作。
原因:
a.鼓风机故障
b.鼓风机线路故障
c.风机电阻故障

解决办法:
a.检查鼓风机是某一个档位不工作,还是所有档位都不工作
b.检查鼓风机是否有电到,搭铁是否良好
c.鼓风机是否烧坏故障
(汽车维修技术网https://www.qcwxjs.com/)



